
OpenGammaI
Options Markets for Precision Levels.
Futures Order Flow for Execution.
AI-powered 6-factor analysis translating complex Greeks into clear trade signals for futures traders
Live Signal: RTY Open Drive
Generated live at market open. Accurate CBOE derived levels with years of backtest data. All targets achieved within 2 hours.

Our Methodology
A unique three-stage process combining options Greeks, futures order flow, and AI analysis
All with JSON endpoints for your own quantitative analysis
Options Greeks Analysis
- • 3D gamma surfaces reveal dealer positioning
- • Vanna flow identifies hedge levels
- • GEX flip zones = decision points
- • Charm surfaces show end of day pin
6-Factor Order Flow
- • DOM depth & liquidity analysis
- • Time & Sales velocity tracking
- • Exhaustion pattern detection
- • Absorption signal identification
- • Volume distribution profiling
AI Signal Generation
- • Confidence scoring (0-10 scale)
- • Directional bias determination
- • Target level calculation
- • Discord webhook alerts
- • JSON API endpoints for all data
- • Full automation support
Professional Trading Tools
Institutional-grade analytics with retail-friendly interfaces

3D Gamma Surfaces
Interactive visualization of dealer positioning. Identify per-point hedging flows and gamma walls that become support/resistance levels.
- Real-time gamma exposure mapping
- Strike-level positioning data
- JSON API endpoints available

Higher Order Greeks
Advanced Color, Speed, Vomma, Zomma, and Ultima analysis. These second and third-order derivatives reveal how dealer hedging requirements change with price and volatility movements, creating predictable market microstructure.
- Vanna cross-sensitivity mapping
- Charm intraday decay analysis
- Export for AI bot integration

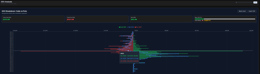
GEX Call/Put Breakdown
Strike-level gamma exposure showing call versus put imbalances. Identify exact dealer hedge levels and net GEX flip zones.
- Call/put gamma imbalance detection
- Net GEX flip identification
- Strike clustering visualization

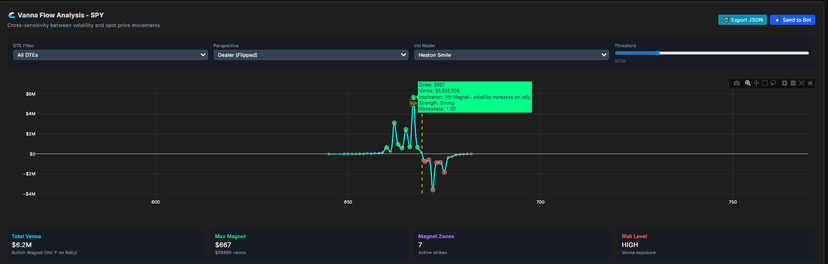
Vanna Flow Analysis
Bullish and bearish vanna magnet identification. Understand how volatility changes impact dealer spot hedging across strike prices.
- Dealer hedge flow visualization
- Magnet zone identification
- Real-time hedge strategy insights

3D IV Surface
Real-time implied volatility surfaces with skew analysis. Identify mispriced options and volatility arbitrage opportunities.
- Real-time IV calculation
- Skew pattern recognition
- Arbitrage opportunity detection

Charm Surface Analysis
Visualize delta decay over time across strikes and expiration. Understand how dealer hedging requirements change throughout the trading session and pin behavior at expiration.
- Intraday delta decay tracking
- End of day pin predictions
- Time-based rebalance alerts

Delta Pressure Map
Advanced delta exposure visualization with price-driven analysis. Track dealer hedging flows and identify regime changes in real-time.
- Price-driven pressure analysis
- Snapshot and full map modes
- AI insights and regime detection
Discord Bot Integration
Real-time signal delivery via Discord webhooks. Get instant alerts for GEX flips, AI signals, and gamma wall breaks directly in your server.
- Real-time trade signal alerts
- GEX flip notifications
- Custom webhook configuration
Ready to Access Professional Trading Tools?
Join OpenGamma today and access GEX Flip Alerts, Darkpool Overlays, Crypto Arb Tools, Portfolio Scanners, and AI Signals. Professional trading insights at your fingertips.